i‑ssh.ru · aka s.shalya / sshalya / ssh

«I ssh — I solve» Сети и серверы без боли

Проектирую, внедряю и поддерживаю ИТ‑инфраструктуру: MikroTik, WireGuard, Proxmox, Nextcloud Talk HPB, Windows AD/RADIUS, Zabbix. Делаю так, чтобы всё летало и не падало.

MikroTik / RouterOS 7 WireGuard / IPSec Proxmox VE / Docker Nextcloud + Talk HPB Windows AD / NPS Zabbix / Telegram
i-ssh logo

Услуги

От аудита и проектирования до внедрения и SLA‑поддержки.

Сети и безопасность
  • MikroTik: VLAN, VRF, L3/L7‑фильтрация, Wi‑Fi wave2
  • UniFi / UDM Pro: DPI и политики доступа
  • IPv6 Dual‑Stack, отказоустойчивость
  • QoS, Policy‑Based Routing
VPN и туннели
  • Современные VPN‑технологии (WireGuard, IPSec, L2TP и др.)
  • Межофисные сети и безопасный удалённый доступ
  • Failover/Load‑balancing, Any‑to‑Any
Серверы и виртуализация
  • Виртуализация (Proxmox VE), контейнеры и резервные копии
  • Windows AD, NPS/RADIUS и центр сертификации
  • Linux‑сервисы: Nginx/Apache, PostgreSQL
Облачные сервисы
  • Корпоративное облако на базе Nextcloud (файлы, Talk HPB, интеграции)
  • Веб‑доступ к рабочим столам и SSH (Guacamole)
  • Телеметрия и логирование
Мониторинг и алерты
  • Zabbix: дашборды, триггеры, Telegram‑бот
  • SNMP, The Dude и проактивные оповещения
  • Runbook/Playbook для типовых инцидентов
Аудит и документация
  • Паспортизация сети и сервисов
  • Инструкции для ИТ‑персонала
  • DR‑планы

Технологический стек

Работаю с современными и проверенными инструментами.

MikroTik
UniFi / UDM Pro
WireGuard
IPSec
Proxmox VE
Docker
Nextcloud
Talk HPB / Janus
Nginx / Apache
SNR
Zabbix
Telegram‑боты

Обо мне

Я — Сергей Шаля, инженер по сетям и серверам. Делаю инфраструктуру, которая просто работает: от небольших офисов до распределённых сетей с десятками площадок и сотнями пользователей.

  • Проектирование и внедрение корпоративных сетей (MikroTik, UniFi)
  • Защищённые каналы связи для филиалов и удалёнки (WireGuard, IPSec, L2TP)
  • Виртуализация и контейнеры (Proxmox VE, Docker)
  • Корпоративные сервисы: Nextcloud, Guacamole
  • Мониторинг и автоматизация оповещений (Zabbix + Telegram)
  • Windows Server (AD, RADIUS, CA) и Linux‑инфраструктура.

Ключевые компетенции

Сети L2/L3 IPv6 Dual-Stack Policy-Based Routing High Availability Security / Firewall DevOps mindset

Кейсы

Видеосвязь без лагов: Nextcloud Talk HPB

  • Задача: безлаговые звонки на 30+ участников.
  • Решение: отдельный HPB, MCU, TURN и сигнальный сервер за обратным прокси (TLS, Nginx).
  • Результат: плавное видео/аудио, отказ от внешних платформ, рейтинг безопасности Nextcloud: «A».

Межофисная сеть: WireGuard + MikroTik

  • Задача: связать 13+ площадок, обеспечить Any‑to‑Any маршрутизацию.
  • Решение: WireGuard mesh, приоритизация трафика, fallback на спутник, L7‑фильтрация.
  • Результат: низкие задержки, SLA‑мониторинг и предсказуемая сеть.
BetBoom LanDaLan 2

Сеть для LAN-турнира BetBoom LanDaLan 2

  • Задача: обеспечить стабильную сеть для LAN-турнира. (CS 2).
  • Даты и город: 5–8 мая 2025, Москва
  • Топология: игровая сеть и гостевая Wi‑Fi для прессы, полностью изолированные.
  • Решение: MikroTik + VLAN (guest) для прессы с полной изоляцией, очереди (queues) для лимита скорости гостевой; резервирование uplink на 2 провайдера.
  • Результат: стабильный пинг, отсутствие потерь пакетов.
Majestic LanDaLan 3

Сеть для LAN-турнира Majestic LanDaLan 3

  • Задача: организовать отказоустойчивую LAN‑инфраструктуру для CS 2‑турнира.
  • Даты и город: 25–28 сентября 2025, Москва
  • Статус турнира: мирового уровня; команды получали VRS‑очки. Благодаря победе на Majestic команда прошла на чемпионат мира — StarLadder Budapest Major 2025.
  • Топология: игровая сеть и гостевая Wi‑Fi для прессы, полностью изолированные.
  • Решение: MikroTik + VLAN (guest) с полной изоляцией, очереди (queues) для ограничения скорости гостевой; балансировка нагрузки по провайдерам.
  • Результат: бесперебойная работа и предсказуемый пинг.

Прайс и пакеты

Аудит

Экспресс‑проверка сети и серверов, план улучшений.

от 8 900 ₽
  • 2–4 часа работ
  • Отчёт и рекомендации
  • План работ

Внедрение

Проектирование, настройка, миграции «под ключ».

от 3 000 ₽/час
  • Фиксация задач в трекере
  • Документация
  • Обучение

Поддержка (SLA)

Проактивный мониторинг и быстрая реакция.

от 19 900 ₽/мес
  • Zabbix‑алерты в Telegram
  • Режим 5×8
  • Приоритетные заявки

Цены договорные, указаны ориентиры «от …».

Как я работаю

Аудит

Собираю данные, цели, ограничения. Предлагаю план.

Проект

Архитектура, согласование, таймлайн, риски.

Внедрение

Конфигурация, миграции, документация, обучение.

Поддержка

Мониторинг, алерты, улучшения по метрикам.

FAQ

Работаете удалённо или выездом?

Чаще удалённо (VPN/SSH). Выезд — по договорённости.

Есть договор и закрывающие документы?

Да. Официально: договор, счёт, акт — всё как положено.

Сроки внедрения?

Аудит 1–3 дня, пилот 3–10, дальше — по согласованному плану.

Переезд с L2TP/IPSec на WireGuard?

Да. Спланирую миграцию, подготовлю конфиги и тестовый стенд.

Гарантии и поддержка?

Фиксируем SLA, метрики качества, каналы связи и время реакции.

Портфолио

MikroTik ресурсы — CCR2004, uptime, CPU/RAM
CCR2004 (ARM64): uptime, CPU/RAM
MikroTik интерфейсы, WireGuard, PPPoE, 6to4
Интерфейсы и туннели (WireGuard, PPPoE, 6to4)
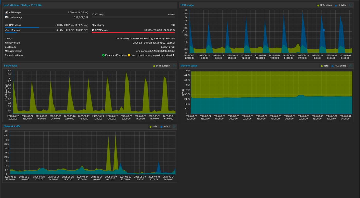
Proxmox Summary — нагрузка, память, трафик
Сводка узла — нагрузка, память, трафик
Nextcloud Security Scan — рейтинг A
Nextcloud Security Scan: рейтинг «A»

Контакты

Опишите задачу — предложу решение, бюджет и сроки.

  • Домен: i-ssh.ru
  • Город: Красноярск (UTC+7)
  • Телефон: +7 (923) 287‑63‑66
  • Почта: it@i-ssh.ru
  • Telegram: @LameFox
  • Часы: пн‑пт, 10:00–19:00 (Красноярск)

Нажимая, вы соглашаетесь на обработку данных для ответа на обращение.